前言
dynamic-tp是一个轻量级的动态线程池插件,它是一个基于配置中心的动态线程池,线程池的参数可以通过配置中心配置进行动态的修改,目前支持的配置中心有Apollo,Nacos和Zookeeper,同时dynamic-tp支持线程池的监控和报警,具体特性如下:
- 基于
Spring框架,现只支持SpringBoot项目使用,轻量级,引入 starter 即可使用 - 基于配置中心实现线程池参数动态调整,实时生效;集成主流配置中心,已支持 Nacos、Apollo,Zookeeper, 同时也提供 SPI 接口可自定义扩展实现
- 内置通知报警功能,提供多种报警维度(配置变更通知、活性报警、容量阈值报警、拒绝策略触发报警), 默认支持企业微信、钉钉报警,同时提供 SPI 接口可自定义扩展实现
- 内置线程池指标采集功能,支持通过 MicroMeter、JsonLog 日志输出、Endpoint 三种方式,可通过 SPI 接口自定义扩展实现
- 集成管理常用第三方组件的线程池,已集成 SpringBoot 内置 WebServer(tomcat、undertow、jetty)的线程池管理
- Builder 提供
TTL包装功能,生成的线程池支持上下文信息传递
具体介绍及使用方式
为了方便用户快速接入,笔者这里对Zookeeper配置中心接入做一个详细的介绍,其他配置中心的demo示例可以参考项目的example,该模块也是笔者贡献的。这里我会详细的介绍Zookeeper配置中心的接入和对接监控平台Prometheus和Grafana。
快速开始
pom依赖
dynamic-tp-spring-boot-starter-zookeeper是集成dynamic-tp的starter,这里引入了micrometer-registry-prometheus和spring-boot-starter-actuator用于对接Prometheus。
<dependencies>
<dependency>
<groupId>org.springframework.boot</groupId>
<artifactId>spring-boot-starter-web</artifactId>
</dependency>
<dependency>
<groupId>org.springframework.boot</groupId>
<artifactId>spring-boot-starter-logging</artifactId>
</dependency>
<dependency>
<groupId>io.github.lyh200</groupId>
<artifactId>dynamic-tp-spring-boot-starter-zookeeper</artifactId>
<version>1.0.2</version>
</dependency>
<dependency>
<groupId>io.micrometer</groupId>
<artifactId>micrometer-registry-prometheus</artifactId>
<version>1.6.4</version>
</dependency>
<dependency>
<groupId>org.springframework.boot</groupId>
<artifactId>spring-boot-starter-actuator</artifactId>
</dependency>
</dependencies>
YML配置
server:
port: 8888spring:
application:
name: dynamic-tp-zookeeper-demo
# 下面是接入zk配置中心的配置
dynamic:
tp:
config-type: properties # zookeeper只支持properties配置
zookeeper:
config-version: 1.0.0 # 配置版本号
zk-connect-str: 127.0.0.1:2181 # zk配置中心,如果是集群用逗号分开
root-node: /configserver/userproject # 项目节点
node: dynamic-tp-zookeeper-demo # 配置文件节点
# 对接prometheus
management:
metrics:
tags:
application: ${spring.application.name}
endpoints:
web:
exposure:
include: '*'
配置中心dynamic-tp-zookeeper-demo配置文件配置
注:Zookeeper配置中心只支持properties类型配置,配置示例如下:
spring.dynamic.tp.executors部分是对线程池的配置,该配置是数组类型,可以定义多个线程池
spring.dynamic.tp.executors[1].notifyItems部分配置是对线程池报警平台的配置,可以配置多个报警平台
# 开启动态线程池
spring.dynamic.tp.enabled=true
# 打印动态线程池banner
spring.dynamic.tp.enabledBanner=true
# 开启线程池监控指标收集
spring.dynamic.tp.enabledCollect=true
# 线程池监控指标收集类型 logging-日志文件 micrometer-采集到第三方平台
spring.dynamic.tp.collectorType=logging
# 采集监控数据时间间隔 5s
spring.dynamic.tp.monitorInterval=5
spring.dynamic.tp.executors[0].threadPoolName=dynamic-tp-test-1
spring.dynamic.tp.executors[0].corePoolSize=50
spring.dynamic.tp.executors[0].maximumPoolSize=50
spring.dynamic.tp.executors[0].queueCapacity=3000
spring.dynamic.tp.executors[0].queueType=VariableLinkedBlockingQueue
spring.dynamic.tp.executors[0].rejectedHandlerType=CallerRunsPolicy
spring.dynamic.tp.executors[0].keepAliveTime=50
spring.dynamic.tp.executors[0].allowCoreThreadTimeOut=false
spring.dynamic.tp.executors[0].threadNamePrefix=test1
spring.dynamic.tp.executors[0].notifyItems[0].type=capacity
spring.dynamic.tp.executors[0].notifyItems[0].enabled=false
spring.dynamic.tp.executors[0].notifyItems[0].threshold=80
spring.dynamic.tp.executors[0].notifyItems[0].platforms[0]=ding
spring.dynamic.tp.executors[0].notifyItems[0].platforms[1]=wechat
spring.dynamic.tp.executors[0].notifyItems[0].interval=120
spring.dynamic.tp.executors[0].notifyItems[1].type=change
spring.dynamic.tp.executors[0].notifyItems[1].enabled=false
spring.dynamic.tp.executors[0].notifyItems[2].type=liveness
spring.dynamic.tp.executors[0].notifyItems[2].enabled=false
spring.dynamic.tp.executors[0].notifyItems[2].threshold=80
spring.dynamic.tp.executors[0].notifyItems[3].type=reject
spring.dynamic.tp.executors[0].notifyItems[3].enabled=false
spring.dynamic.tp.executors[0].notifyItems[3].threshold=1
spring.dynamic.tp.executors[1].threadPoolName=dynamic-tp-test-2
spring.dynamic.tp.executors[1].corePoolSize=20
spring.dynamic.tp.executors[1].maximumPoolSize=30
spring.dynamic.tp.executors[1].queueCapacity=1000
spring.dynamic.tp.executors[1].queueType=VariableLinkedBlockingQueue
spring.dynamic.tp.executors[1].rejectedHandlerType=CallerRunsPolicy
spring.dynamic.tp.executors[1].keepAliveTime=50
spring.dynamic.tp.executors[1].allowCoreThreadTimeOut=false
spring.dynamic.tp.executors[1].threadNamePrefix=test2
spring.dynamic.tp.executors[1].notifyItems[0].type=capacity
spring.dynamic.tp.executors[1].notifyItems[0].enabled=false
spring.dynamic.tp.executors[1].notifyItems[0].threshold=80
spring.dynamic.tp.executors[1].notifyItems[0].platforms[0]=ding
spring.dynamic.tp.executors[1].notifyItems[0].platforms[1]=wechat
spring.dynamic.tp.executors[1].notifyItems[0].interval=120
spring.dynamic.tp.executors[1].notifyItems[1].type=change
spring.dynamic.tp.executors[1].notifyItems[1].enabled=false
spring.dynamic.tp.executors[1].notifyItems[2].type=liveness
spring.dynamic.tp.executors[1].notifyItems[2].enabled=false
spring.dynamic.tp.executors[1].notifyItems[2].threshold=80
spring.dynamic.tp.executors[1].notifyItems[3].type=reject
spring.dynamic.tp.executors[1].notifyItems[3].enabled=false
spring.dynamic.tp.executors[1].notifyItems[3].threshold=1
创建线程池
创建线程池,会注册到dynamic-tp
@Configuration
public class ThreadPoolConfiguration {
@Bean
public DtpExecutor dtpExecutor() {
return ThreadPoolCreator.createDynamicFast("dynamic-tp-test-1");
}
@Bean
public ThreadPoolExecutor threadPoolExecutor() {
return ThreadPoolBuilder.newBuilder()
.threadPoolName("dynamic-tp-test-2")
.corePoolSize(10)
.maximumPoolSize(15)
.keepAliveTime(15000)
.timeUnit(TimeUnit.MILLISECONDS)
.workQueue(QueueTypeEnum.SYNCHRONOUS_QUEUE.getName(), null, false)
.buildDynamic();
}
}
使用
初次使用不注意官网文档的话可能会通过@Autowired的方式使用,目前版本这么使用是不正确的,因为当读取配置文件后,配置文件生成的线程池对象就会把@Bean创建的线程池覆盖了,所以目前版本只能根据名字从DtpRegistry获取线程池对象了,笔者也和项目作者沟通过,项目作者也觉得通过@Autowired方式更好一些,后面版本也会优化。
@Slf4j
@RestController
@SuppressWarnings("all")
public class TestController {
@GetMapping("/dtp-zookeeper-example/test")
public String test() {
new Thread(() -> {
try {
task();
} catch (InterruptedException e) {
e.printStackTrace();
}
}).start();
return "success";
}
public void task() throws InterruptedException {
DtpExecutor dtpExecutor1 = DtpRegistry.getExecutor("dynamic-tp-test-1");
DtpExecutor dtpExecutor2 = DtpRegistry.getExecutor("dynamic-tp-test-2");
for (int i = 0; i < 100; i++) {
Thread.sleep(100);
dtpExecutor1.execute(() -> {
log.info("i am dynamic-tp-test-1 task");
});
dtpExecutor2.execute(() -> {
log.info("i am dynamic-tp-test-2 task");
});
}
}
}
监控数据和第三方平台对接
logging方式
spring.dynamic.tp.collectorType=logging,logging方式的监控数据,采集日志文件中,文件的位置可以通过spring.dynamic.tp.logPath配置,默认 ${user.home}/logs,日志内容如下:
2022-03-07 13:48:31.585 INFO [dtp-monitor1:D.M.LOG] {"activeCount":0,"queueSize":0,"largestPoolSize":0,"poolSize":0,"rejectHandlerName":"CallerRunsPolicy","queueCapacity":0,"fair":false,"rejectCount":0,"waitTaskCount":0,"taskCount":0,"queueRemainingCapacity":0,"corePoolSize":40,"queueType":"SynchronousQueue","completedTaskCount":0,"dtpName":"dynamic-tp-test-2","maximumPoolSize":55}
2022-03-07 13:48:31.585 INFO [dtp-monitor1:D.M.LOG] {"activeCount":0,"queueSize":0,"largestPoolSize":0,"poolSize":0,"queueCapacity":2147483647,"fair":false,"rejectCount":0,"waitTaskCount":0,"taskCount":0,"queueRemainingCapacity":2147483647,"corePoolSize":10,"queueType":"TaskQueue","completedTaskCount":0,"dtpName":"tomcatWebServerTp","maximumPoolSize":200}
2022-03-07 13:48:36.590 INFO [dtp-monitor1:D.M.LOG] {"activeCount":0,"queueSize":0,"largestPoolSize":0,"poolSize":0,"rejectHandlerName":"CallerRunsPolicy","queueCapacity":1024,"fair":false,"rejectCount":0,"waitTaskCount":0,"taskCount":0,"queueRemainingCapacity":1024,"corePoolSize":50,"queueType":"VariableLinkedBlockingQueue","completedTaskCount":0,"dtpName":"dynamic-tp-test-1","maximumPoolSize":50}
2022-03-07 13:48:36.590 INFO [dtp-monitor1:D.M.LOG] {"activeCount":0,"queueSize":0,"largestPoolSize":0,"poolSize":0,"rejectHandlerName":"CallerRunsPolicy","queueCapacity":0,"fair":false,"rejectCount":0,"waitTaskCount":0,"taskCount":0,"queueRemainingCapacity":0,"corePoolSize":40,"queueType":"SynchronousQueue","completedTaskCount":0,"dtpName":"dynamic-tp-test-2","maximumPoolSize":55}
2022-03-07 13:48:36.590 INFO [dtp-monitor1:D.M.LOG] {"activeCount":0,"queueSize":0,"largestPoolSize":0,"poolSize":0,"queueCapacity":2147483647,"fair":false,"rejectCount":0,"waitTaskCount":0,"taskCount":0,"queueRemainingCapacity":2147483647,"corePoolSize":10,"queueType":"TaskQueue","completedTaskCount":0,"dtpName":"tomcatWebServerTp","maximumPoolSize":200}
MicroMeter方式
spring.dynamic.tp.collectorType=micrometer 采集数据到第三方平台,这里使用的是Prometheus。可视化展示需要在Grafana平台配置,数据源选择Prometheus,然后创建Dashboard,先要在Dashboard配置动态的参数Variables,如下图:

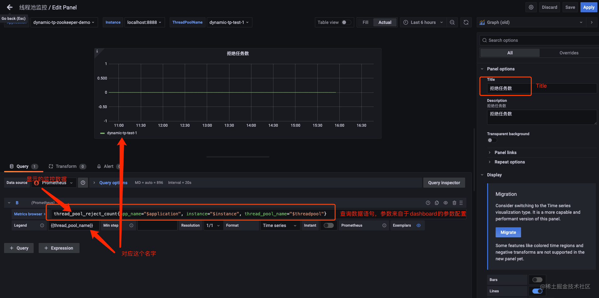
配置完参数后,我们创建Panel,可以创建多个Panel,然后配置Panel的数据查询,报警显示等等,如下图:

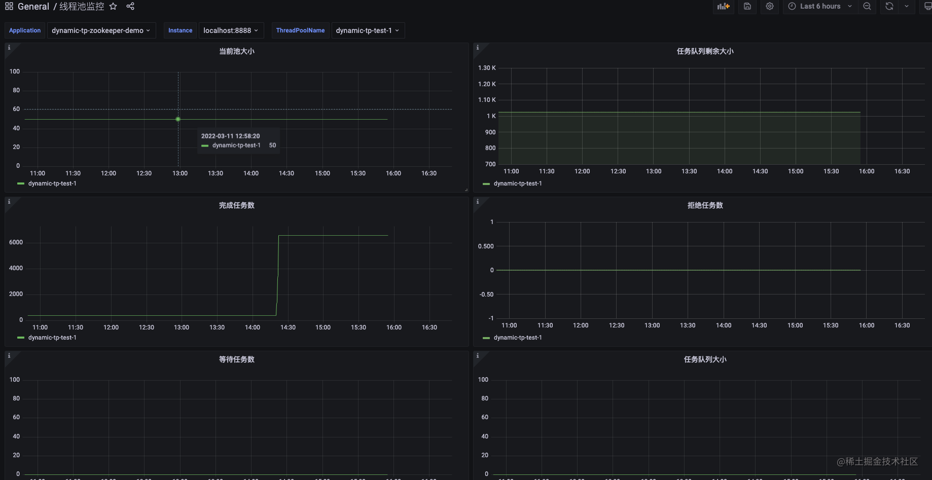
最终的Dashboard如下图:

总结
促使我使用dynamic-tp的一个最主要的点就是它轻量级,提供了线程池监控、报警、基于配置中心修改线程池参数功能,完全满足了我在业务中的需要,同时监控数据能够对接公司现有的监控平台(Prometheus+Grafana),并且在使用上也十分方便,我在刚接触这个插件的时候它还不支持Zookeeper,恰好我司使用的配置中心就是Zookeeper,因为我在此基础上把Zookeeper配置中心集成到了dynamic-tp并贡献给社区,希望可以帮到更多的人,下一篇简单介绍下dynamic-tp支持Zookeeper的实现细节。